Ga naar inhoud

Wat zijn de knelpunten m.b.t. het streamen naar een Tablet (Android of Ipad)


Aanbevolen berichten

Geplaatst:

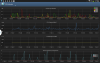
Ik heb nu inderdaad met de app CPU Monitor gekeken hoe de CPU zich gedraagt, dit zowel voor als tijdens een stream (ARD HD).

 

In bijlage 1 zie je de belasting als er niets verder draait, althans geen door mij opgestarte programma' s.

 

In bijlage 2 zie je de belasting terwijl een HD stream foutloos van ARD HD loopt.

 

In bijlage 3 zie je de piekbelastingen op het moment dat het beeld verstoord raakt en dus storingen / vertekeningen veroorzaakt.

 

Als ik dat zo zie dan kan ik me voorstellen dat de stream niet meer goed wil lopen.

Nu alleen nog maar achter zien te komen waardoor de piekbelastingen worden veroorzaakt.

 

Wat ik hieruit naar mijn mening wel kan opmaken is dat de 4 cores aan het werk zijn.

 

 

 

post-37183-0-53677500-1397494208_thumb.png

post-37183-0-08916400-1397494218_thumb.png

post-37183-0-87363900-1397494228_thumb.png

MacBook Air M2 2022 - iPad Air 2021 - Iphone XR - Apple TV 4 2021

  • Moderator
Geplaatst:

er wordt ook enorm veel data ontvangen door jouw tablet. Ga eens naar playstore, dan mijn applicaties, en zet automatisch updaten uit en kijk eens of dat helpt?

 

Alle 4 de cores zijn inderdaad bezig, alleen is er een applicatie of proces wat behoorlijk wat netwerkverkeer genereert en een hoge cpu load. Welke apps heb je allemaal draaien?

VU+ Duo4kSe  met VTi    VU+ duo2 met VTi 

Triax 78, astra 1,2,3, HB

Geplaatst:

Is 3,6 kb/s maximaal nu zoveel?

 

Ik heb het even nagekeken maar kan geen Apps vinden die naast de stream veel dataverkeer zouden kunnen genereren.

Er komt wel mail via de Gmail synchronisatie binnen maar dat is ook niet in die hoeveelheden / omvang om de stream te verstoren, althans dat is mijn mening.

Uiteraard komt het natuurlijk wel ergens vandaan maar zou het zo even niet weten.

MacBook Air M2 2022 - iPad Air 2021 - Iphone XR - Apple TV 4 2021

  • 2 weken later...
Geplaatst:

hobbyisten - ter resumé de appelbeziiter is prima af met "blackbox" hetgeen ik kan beamen ...

Echter wbt Android ben ik nog groen en lijkt uit deze gegevens dat dreamdroid prima dienst doet wbt streaming naar een smartphone ( tablet ).

Dus ook icm vlc ivm streaming over wlan, alhoewel voor de transcoding natuurlijk extra horse power nodig is ...

Xtrend ET10000 met Quad Inverto Ultra

Geplaatst: (aangepast)

....en daar heb je helemaal gelijk in want ook het streamen via WLAN en mijn Asus RT-N66U router naar mijn ASUS Laptop N550JV-CN270H levert dezelfde problemen op en beide SOLO2 zijn via CAT5e op de 1Gb poorten van de router aangesloten.

Het streamen direct via LAN gaat wel uitstekend dus kan het eigenlijk niet aan de VU+ liggen.

 

Heb nu maar een bericht naar Asus gestuurd want ik denk dat het toch echte aan de router ligt, ik alles mogelijke getest maar het probleem blijft.

Het ligt ook niet aan Windows 8.1 want ook via Linux Ubuntu 14.04 hetzelfde probleem.

Weet ook zo snel niet wat ik nog zou moeten proberen.

aangepast door Jürgen

MacBook Air M2 2022 - iPad Air 2021 - Iphone XR - Apple TV 4 2021

Geplaatst:

ik test dat meestal direct op PC voor ik aan androides begin...

-onder windows met volledig geinstaleerde VLC en de firefox plugin

-onder linux met VLC of beter nog met kaffeine en wat extra codecs (zie afbeelding)

 

als dat werkt via mijn netwerk weet ik dat mijn router en/of de VU+ hun werk doen

je moet er wel aan denken elke stream is vanuit de VU+ gezien een opname > dus moet je ook weten dat je voldoende aangesloten vrije tuners hebt

 

-je liet in een ander bericht enkele afbeeldingen zien van de Wlan stick die je gebruikt

dat was met 65Mbit/s niet bepaald snel - test gewoon eens een LAN kabel aan je VU+ en Router

ciao ciao

You Better Hide

Yello, Heidi Happy

Geplaatst:

Ik heb het nu niet eens meer over het streamen naar de tablet want ook het streamen via WLAN naar een supersnelle Asus laptop met een moderne i7 processor, 8Gb geheugen en NVIDEA kaart lopt niet goed.

Het streamen via de 1Gb LAN poorten van de Asus RT-N66U Router naar de Asus laptop N550JV gaat wel perfect.
 

Hierbij een aantal kanttekeningen.
 

Op de Asus laptop N550JV heb ik de interne WLAN adapter (Qualcomm Atheros AR9485WB-EG) als een externe WLAN adapter Asus USB-N53 toegepast, dit zowel op 2.4Ghz als op 5.0GHz .
In eerste instantie gaat de stream goed lopen maar naar enkele minuten ontstaan haperingen om uiteindelijk met tussenpozen te stoppen.
Ik heb de laptop direct naast de Asus RT-N66U geplaatst waarbij de signaalsterkte en – kwaliteit 100% waren.
In de 2.4GHz mode heb ik verschillende kanalen getest.
Daar op de laptop een Multiboot Windows 8.1 / Linux Ubuntu 14.04 is geïnstalleerd heb ik de stream ook via Linux getest maar ook daarmee hetzelfde slechte resultaat.

 

Ik gebruik overigens wel Chrome i.c.m. VLC Player.

MacBook Air M2 2022 - iPad Air 2021 - Iphone XR - Apple TV 4 2021

Geplaatst:

je hebt om te testen ook nog de dreamstream.exe< klik

als dat ook niet werkt "lijkt" er toch iets in de firewall van jouw verkeerd te staan

(op linux OS kun je overigens kiezen welke protocollen gebruikt mogen worden; UDP of TCP voor de interne zone)

 

overigens heel lang geleden heb ik gemerkt dat een grafische kaart per software of per hardware versnelling ingesteld kan worden en dat hielp toen m.b.t. het streamen bij mń broer zijn pC.

 

dacht me te herinneren dat we het ook al eens aangesproken hebben om QoS quality of service (enkel voor windows netwerken) uit te schakelen maar dan zou Ubuntu dat probleem niet mogen vertonen.

 

verder weet ik niet wat ik zou kunnen adviseren om dat probleem op te lossen > misschien schiet me nog iets te binnen.

ciao ciao

You Better Hide

Yello, Heidi Happy

Geplaatst:

Voor dat ik nu over de grafische kaart nadenk, heb op mijn laptop zowel de Intel HD Graphics 4600 als de NVIDIA GeForce GT 750M  te beschikking en wellicht DreamStream gebruik toch nog even de volgende opmerking.

 

Heb ik het nu helemaal mis met de stelling, als het streamen via LAN en Chrome / VLC Player goed functioneert dan hoef ik toch verder niets zoals b.v Firewall aan te passen?

 

Inderdaad, je hebt het een keer over QoS gehad maar daarop heb ik gereageerd dat QoS in mijn Asus RT-N66U niet aan staat.

 

Ik zal ook nog even kijken naar een mogelijke hardwareversnelling van één van mijn beschikbare videokaarten en naar DreamStream alhoewel ik daar niet al teveel van verwacht.

MacBook Air M2 2022 - iPad Air 2021 - Iphone XR - Apple TV 4 2021

Geplaatst:

Kan je wel één los liggende, ongebruikte VU+ 300Mbit stick sturen voor de solo2 om mee te testen.

Maar als die eerst wel start en dan met horten en stoten uiteindelijk ophoud dan lijkt dat >

op

collisions in de netwerkapparaten die cumulatief de verbinding doen verbreken

 

ik vond nog iets (bron plnick VTI wel wat ouder qua oplossing)

 

hr könntet auch mal in der Datei /etc//Wireless/RT2870STA/RT2870STA.dat den Wirelessmode auf 5 setzen (ist jetzt auf 9)

Edit the wireless mode using numbers 0 through 10:
        0: legacy 11b/g mixed
        1: legacy 11b only
        2: legacy 11a only
        3: legacy 11a/b/g mixed
        4: legacy 11g only
        5: 11a/b/g/n mixed
        6: 11n only
        7: 11g/n mixed
        8: 11a/n mixed
        9: 11b/g/n mixed
        10: 11a/g/n mixed 

WirelessMode=XX

misschien is juist ook die modus kiezen bepalend voor goed samen werken tussen de asus router en je wlan stickje

eerder schreef je het is een 150Mbit stick en gebruikt hem op 65Mbit <<< dat ligt aan e wirelessmode voor zover ik dat ken.

 

tja soms is het echt zoeken geblazen :crazy:

You Better Hide

Yello, Heidi Happy

Geplaatst:

Ik had altijd problemen me HD streaming op mijn Nexus7 via DreamDroid.

Vandaag heb ik XBMC geïnstalleerd op de Nexus en het streamen ging uitstekend. Geen haperingen gehad gedurende 45 minuten van het testen.

Geplaatst:

Tonski, wellicht is er een misverstand omtrent de Wireless adapter.

Ik gebruik al tijden geen VU+ of andere wireless WLAN adapter op mijn VU SOLO2 want zowel thuis als in mijn caravan is de SOLO2 via CAT5e op de Asus router aangesloten.

Alleen op mijn laptop heb ik al verschillende USB WLAN adapters toegepast waarbij de Asus USB-N53 WLAN adapter het beste presteert en dat ook nog met hoge snelheid.

 

Overigens, het is miraculeus, sinds dat ik DreamStream geïnstalleerd heb loopt een stream NL1 HD al meer dan 1 uur zonder ook maar één hapering te hebben vertoond.

Dus voordat ik nog verder iets uitvogel laat ik deze stream voorlopig even lopen, het zal toch niet waar zijn dat het probleem hiermee zou zijn verholpen :)

MacBook Air M2 2022 - iPad Air 2021 - Iphone XR - Apple TV 4 2021

Geplaatst:

Ik had altijd problemen me HD streaming op mijn Nexus7 via DreamDroid.

Vandaag heb ik XBMC geïnstalleerd op de Nexus en het streamen ging uitstekend. Geen haperingen gehad gedurende 45 minuten van het testen.

 

Dit is een nieuw fenomeen voor mij, heb de kreet XBMC al vaker voorbij zien komen maar weet niet wat het verder in houdt.

 

Ik gebruik een Samsung Note 10.1 Edition 2014, gelet op de 2 processoren die hierop in gebruik zijn, ARM Cortex-A15 + ARM Cortex-A7 en 3Gb RAM moet het daarmee toch zeker ook lukken.

 

Nu zie ik in de Play Store wel verschillende variaties XBMC staan, welke moet ik hebben?

Ook zal je toch ook nog iets hiervoor op de VU+ SOLO2 moeten inrichten of niet?

MacBook Air M2 2022 - iPad Air 2021 - Iphone XR - Apple TV 4 2021

Maak een account aan of log in om te reageren

Je moet een lid zijn om een reactie te kunnen achterlaten

Account aanmaken

Registreer voor een nieuwe account in onze community. Het is erg gemakkelijk!

Registreer een nieuwe account

Inloggen

Heb je reeds een account? Log hier in.

Nu inloggen
×
×
  • Nieuwe aanmaken...